Optimize Your Brand for
AI Recommendations
Track, analyze, and improve how AI platforms recommend your brand. Get actionable insights from competitive intelligence and prompt engineering.
No credit card required • 14-day free trial
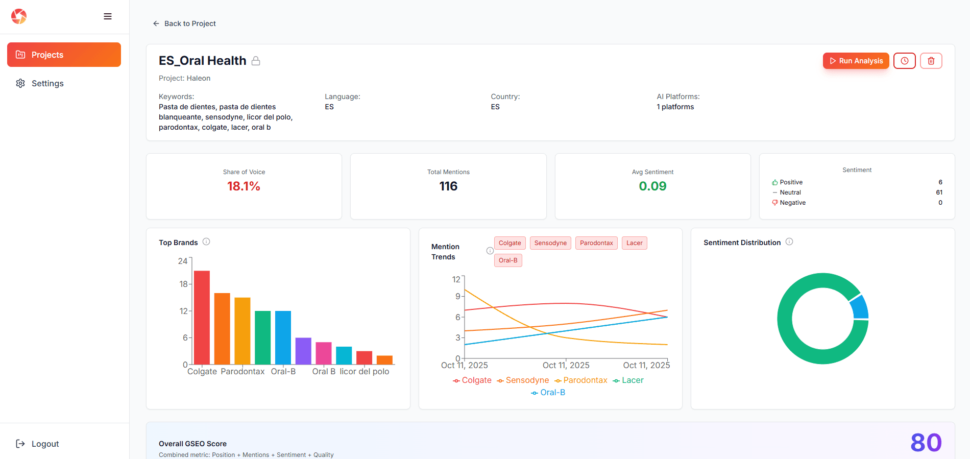
Complete GSEO Analytics Dashboard
Track your brand's AI visibility with real-time metrics, sentiment analysis, and competitive positioning across all major AI platforms.

Competitive Intelligence & Brand Comparison
See exactly how you stack up against competitors. Discover which attributes AI favors for each brand and identify opportunities to outrank them.

AI Prompt Engineering Lab
Test different question phrasings to discover which ones make AI recommend your brand. Optimize your content strategy based on real AI responses.

Why Brands Choose EYE
The complete platform to dominate AI recommendations and outrank your competitors
Stop Losing Customers to AI
Your competitors are being recommended by ChatGPT while you're invisible. Track which brands AI platforms favor and why you're being left out.
- See who's winning AI recommendations
- Identify why you're not mentioned
Know What AI Says About You
Is AI recommending your brand positively or warning users away? Discover your sentiment score and fix negative perceptions before they cost you sales.
- Positive, neutral, or negative mentions
- Fix reputation issues fast
Steal Market Share from Competitors
See exactly what content gaps exist and which keywords your competitors own. Build content that makes AI recommend YOU instead of them.
- Find competitor weaknesses
- Outrank them in AI responses
Prove Your Marketing ROI
Your boss wants numbers. Show them your GSEO score improving month-over-month and how your brand visibility in AI is driving real business results.
- Clear 0-100 score metric
- Track improvement over time
Get Recommended First, Not Fifth
Being mentioned 5th means you're losing to 4 competitors. Track your position in AI responses and optimize until you're the first brand recommended.
- Monitor your ranking position
- Climb to #1 recommendation
Stop Wasting Time on Manual Checks
Manually asking ChatGPT about your brand every week is exhausting. Automate it and get weekly reports delivered to your inbox without lifting a finger.
- Set it and forget it
- Weekly automated reports